국내 최대 블록체인 미디어 토큰포스트가 AI 기술과 실시간 데이터를 결합한 전문가용 암호화폐 투자 터미널 ‘TOKENPOST PRO(이하 PRO)’를 정식 런칭했다.
기존 텔레그램 채널을 통해 제공되던 베타 서비스를 웹(Web) 기반의 전문 분석 플랫폼(pro.tokenpost.kr)으로 대대적으로 업그레이드한 것이다. 토큰포스트는 이번 런칭을 통해 단순 정보 전달을 넘어, 투자 의사결정에 필요한 데이터를 실시간으로 시각화해 제공하는 ‘Web3 업계의 블룸버그(Bloomberg)’로 도약하겠다는 포부를 밝혔다.
◆ 정보의 비대칭 해소, AI가 돕는다
‘PRO’의 핵심 경쟁력은 방대한 시장 데이터를 AI가 실시간으로 분석해 직관적인 인사이트로 변환해 준다는 점이다.
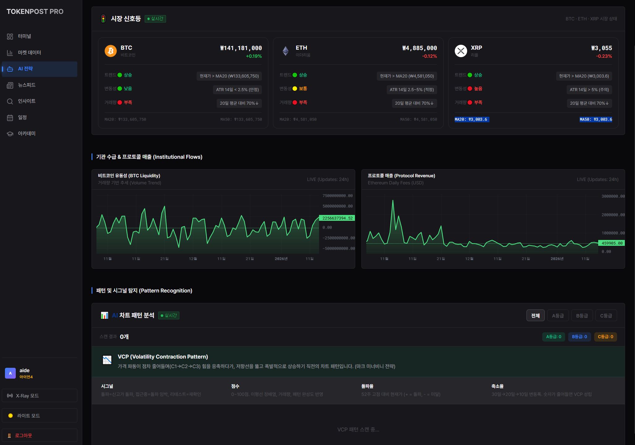
메인 대시보드에서는 비트코인·이더리움의 도미넌스, 미결제약정(Open Interest), 김치 프리미엄 등 거시 지표를 한눈에 볼 수 있으며, 특히 일론 머스크의 xAI가 개발한 ‘Grok 4.1’ 모델을 연동한 ‘AI 마켓 펄스’ 기능을 탑재했다. 이를 통해 투자자는 복잡한 차트를 분석하지 않아도 AI가 요약한 실시간 시장 한 줄 평과 인사이트를 즉시 확인할 수 있다.

또한, 24시간 쏟아지는 글로벌 뉴스와 로컬 뉴스를 실시간으로 수집하고, AI가 해당 뉴스가 시장에 ‘호재(🟢)’인지 ‘악재(🔴)’인지를 판별해 태깅해 주는 ‘인텔리전스 뉴스피드’ 기능도 갖췄다.
◆ 고수들의 매매 전략, 알고리즘으로 구현
단순 데이터 제공을 넘어 실전 매매를 돕는 강력한 도구들도 탑재됐다.
‘AI 트레이딩 전략’ 모듈에서는 시장의 변동성과 추세 강도를 종합 분석해 현재 시장 국면을 신호등(Green/Yellow/Red) 형태로 진단해 준다. 또한, 전설적인 트레이더 마크 미너비니의 ‘변동성 축소 패턴(VCP)’을 자동으로 탐지하는 알고리즘 스캐너를 도입해, 폭발적인 상승이 예상되는 종목을 등급별(A~D)로 추출해 낸다.

이 외에도 ▲상위 30개 자산의 실시간 AI 상태 진단(상승/조정/매집) ▲고래 자금 이체 알림(Whale Alert) ▲토큰 언락 일정 및 디파이(DeFi) 이자율 분석 등 기관 투자자 수준의 고급 정보를 제공한다.
◆ "모든 투자자에게 기관급 무기를"
토큰포스트 관계자는 “기존 암호화폐 시장은 파편화된 정보와 확인되지 않은 루머로 인해 개인 투자자가 불리할 수밖에 없는 구조였다”며, “토큰포스트 PRO는 이러한 정보 비대칭을 해소하고, 데이터에 기반한 투자를 돕는 강력한 무기가 될 것”이라고 밝혔다.
이어 “현재 웹 기반 터미널 런칭을 시작으로 모바일 최적화, 콘텐츠 카테고리 세분화 등 고도화 작업을 지속할 예정”이라며 “궁극적으로는 전 세계 투자자들이 가장 신뢰하는 Web3 금융 데이터 터미널로 자리 잡겠다”고 덧붙였다.
한편, ‘토큰포스트 프로’는 토큰포스트의 프리미엄 구독 서비스인 ‘Plus 멤버십’ 가입 시 이용할 수 있다. 현재 정식 런칭을 기념하여 멤버십 첫 달 무료 프로모션을 진행 중이며, 자세한 내용은 토큰포스트 공식 홈페이지(tokenpost.kr/membership)에서 확인할 수 있다.
-
서비스 접속: pro.tokenpost.kr
-
멤버십 가입: tokenpost.kr/membership





